轻松搞定数据可视化
功能介绍
表单收集来的数据,通过报表来进行分析和处理。日常工作中所说的明细、汇总、平均、占比、趋势分析等等,涉及到分析数据的,都是通过报表来实现。
传统报表平台在做海量数据查询分析时,响应很慢,花费了大量IT与业务的人力资源而且无法自动更新展示最新的数据。而通过凌云0代码鼠标拖拽式操作就可实时展现更新的数据报表,并定期推送,让业务人员也能轻松实现海量数据可视化分析。
![]() |
如何三步搞定数据可视化展现呢?
① 创建1个报表
![]() |
凌云提供多样化图表、控件、表格等组件,不必预先导入数据,用户可以直接直接将所要呈现的组件拖拽到画布上进行自由配置和布局,通过简单的点击拖拽即可生成可视化页面,不写一行代码就能轻松编辑操作,让懂业务的人自己完成分析。
| 各类图表呈现示例 |
|---|
![]() |
② 美化报表样式
![]() |
可对现有报表进行编辑,通过分析报表整体样式设置可以快速完成仪表盘视觉风格的转换。市面上酷炫的报表看板制作过程较为复杂,而凌云不仅对于单个组件的特殊展示需求支持单独配置,也支持快捷设置报表整体风格,风格一键即可切换。
| 浅色系风格报表示例 |
|---|
![]() |
| 暗色系风格报表示例 |
|---|
![]() |
| 透明系风格报表示例 |
|---|
![]() |
报表预览界面分为PC端和移动端,可对当前报表的内容预览不同终端的展示效果。设置报表样式效果在PC端和移动端同步展示;也可以自定义分析报表在移动端访问时的样式,提升移动端查看效果。
![]() |
③ 分享你的报表
将系统内对海量丰富的数据内容进行清洗、计算、挖掘,得到具有专业价值的数据结果通过人性化的图表设计呈现。不仅轻松实现数据处理及呈现,也能轻松导出分享,为大众展示大数据成果,直观感受数据价值。 分享给外部人员:无需登录和报表权限,通过报表外链可以直接查看报表。
![]() |
分享给团队成员:只需发布新报表,成员即可通过报表访问内链访问报表。
![]() |
凌云集成企业微信和钉钉,布局自动适配移动端界面,可以在移动端轻松查看报表、随时随地分析数据、获得数据洞察,使数据在企业中流动起来,让企业每一个决策都建立在准确的数据分析上。
凌云分析报表应用场景
企业简称:森马鞋业电商
主营业务:电商
企业痛点:海量订单数据分析
· 对接聚水潭信息
通过对接凌云平台和聚水潭,在聚水潭上积累的海量订单数据及仓储数据接入凌云平台后,即可在凌云平台里实现数据的查看、管理。
![]() |
· 分析商品销售数据
通过使用凌云平台强大的计算能力,对商品销售数据的分析,在千万级的基础数据中计算出TOP20商品贡献的商品,有助于企业在后续的运营、推广等环节针对性的做出正确的决策。
| 商品贡献排名 |
|---|
![]() |
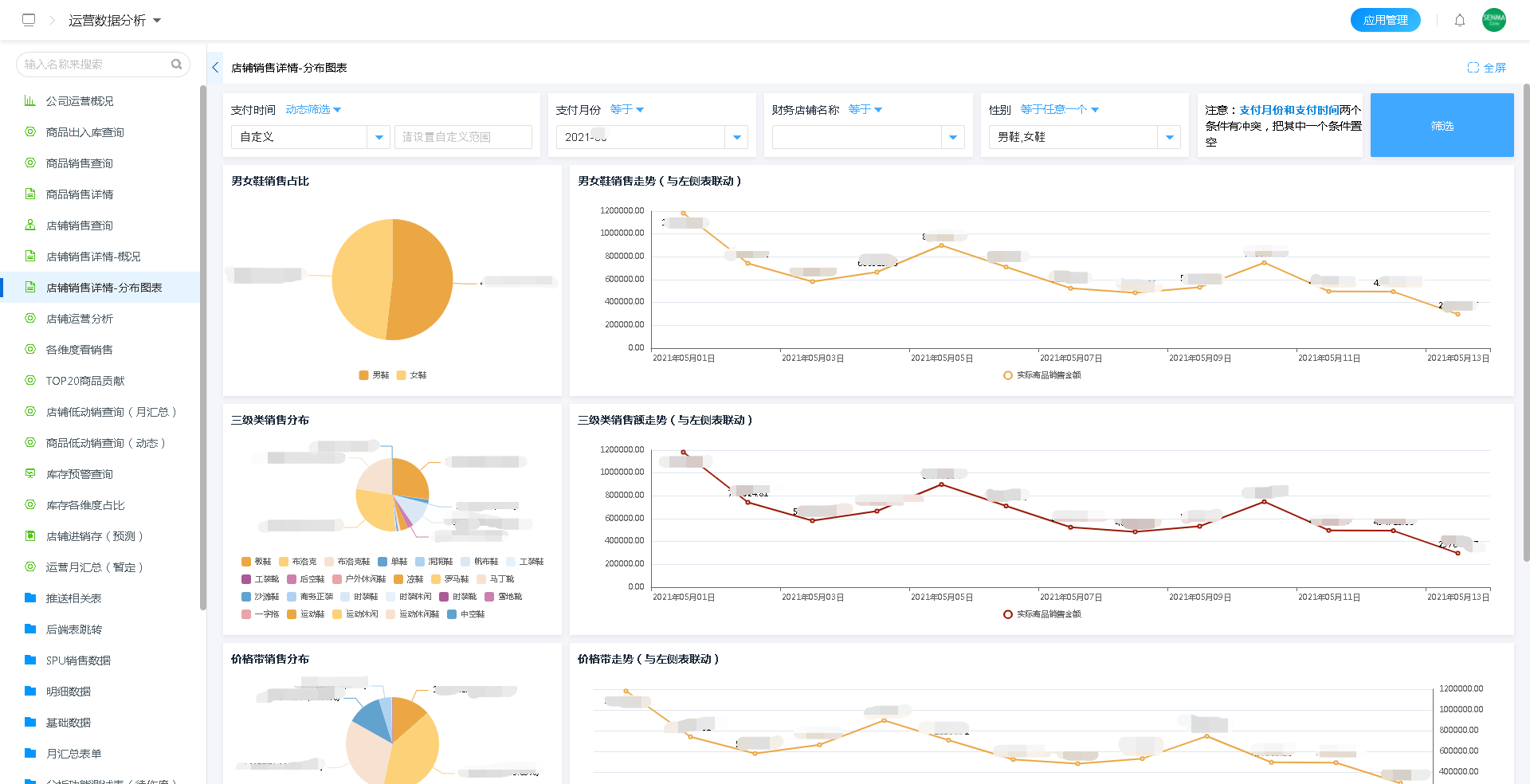
· 分析店铺的销售情况
通过将销售数据转化为可视化图形报表,每个店铺的销售情况,无论是对于分类数据的汇总,还是对于销售数据的占比、趋势,都可以非常直观的展示出来。经营情况一目了然。
店铺销售详情|
-|
· 辅助商品的采购
采购系统最重要的是能够按照经营情况来进行商品的采购,而运用分析报表可以快速直观的展示出企业经营情况的细节,经营情况数据辅助商品的采购。
![]() |
· 用凌云搭建运营数据分析系统展示
![]() |
客户评价
“ 森马鞋业电商深度使用
凌云平台,使用凌云开放的第三方接口接入能力和强大的数据处理能力,实时对接聚水潭所产生的数据,到后面商品的选品、采购、设计、运营、财务、数据分析等一系列业务上云操作,不仅数据更准确,分析更简单,流程更加清晰明了。 ”——森马鞋业
案例链接
点击下方链接可以跳转至官网进行实际效果操作演示
功能示例
场景应用示例
1.【电商选品】














